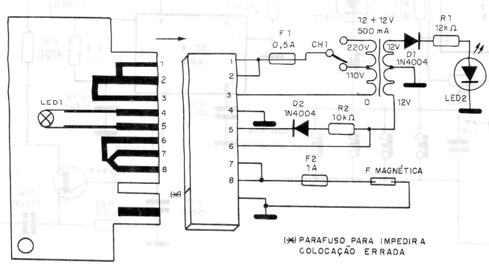
Only when a board with the programmed coding is inserted in the slot does the circuit arm a lock allowing entry. The encoding can be modified at will and even the number of combinations in the slot. The circuit is from an old publication from 1992. It is an idea for a micro controlled project.




