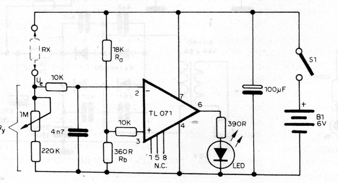
This circuit allows the measurement of resistance in the megohms range using an indicator LED and a potentiometer with calibrated scale. The circuit consists of a bridge that has the transition when the resistance of P1 becomes equal to the resistance measured according to the table.





