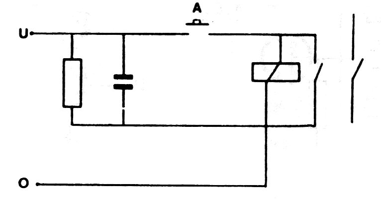
When the input signal disappears, the capacitor keeps the circuit powered for a time that depends on its value. For common 5 to 12 V relays with a few hundred ohms capacitors from 100 uF to 4700 uF can provide times of up to several seconds.
When the input signal disappears, the capacitor keeps the circuit powered for a time that depends on its value. For common 5 to 12 V relays with a few hundred ohms capacitors from 100 uF to 4700 uF can provide times of up to several seconds.