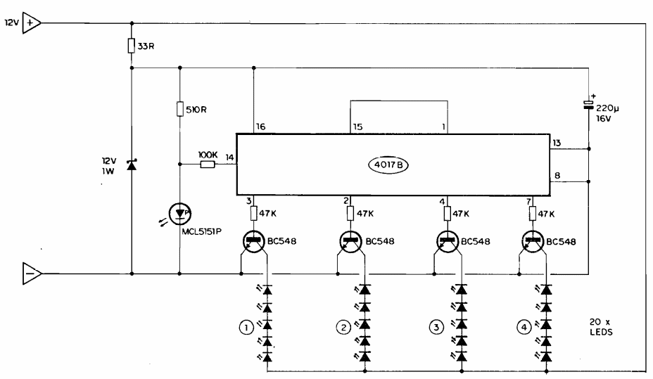
This circuit was found in documentation from the 80s. The circuit did not include resistors from 220 ohms to 1 k in series with the LEDs, which is important to limit the current in these components.
This circuit was found in documentation from the 80s. The circuit did not include resistors from 220 ohms to 1 k in series with the LEDs, which is important to limit the current in these components.