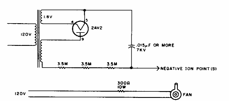
This circuit was found in an old American magazine for radio amateurs. The circuit is based on a very high voltage tube of the time.
This oscillator with base current drop can be used like the well-known grid-dip meters, but which...
This circuit is intended to maintain constant current in a heating element. This element must have...
This circuit was suggested by Philips in 1967 documentation. The circuit receives modulated light and has...