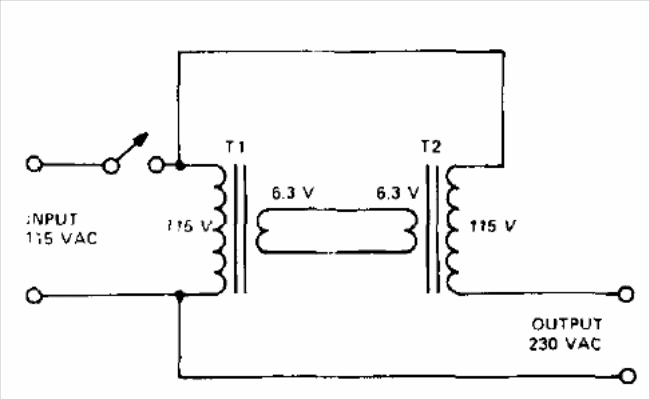
In the figure we have the way of obtaining 220 V from two equal 110 V transformers or 230 V from two 115 V transformers. The circuit is from a 1974 publication and the maximum power is given by the power of the transformers used. For example, a 6 V x 5 A transformer results in 30 W. Similar transformers can be used with other secondary voltages.




