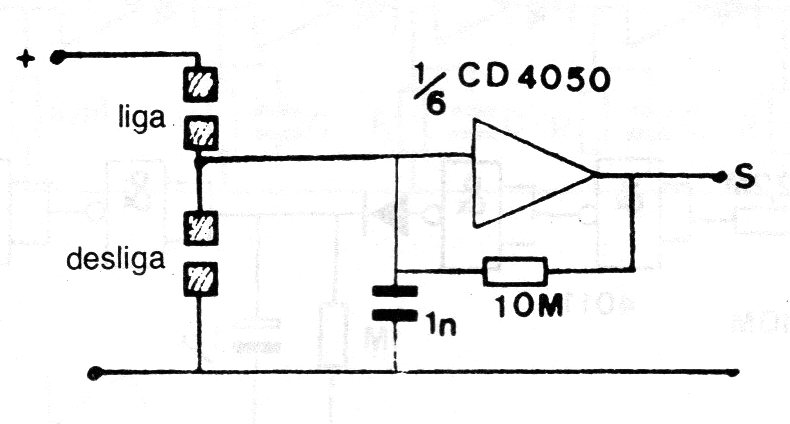
This sensitive bistable circuit uses one of the six inverters available in a 4060 integrated circuit. The touch sensors can be formed by two metal plates close together. Never use a source without a transformer to power this circuit. It can be used as a sensitive input shield supplying it with 5 V.




