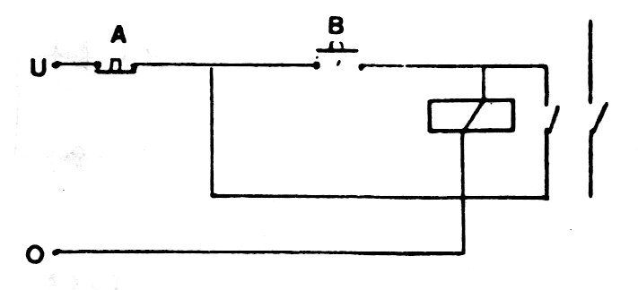
To implement this function, we need a relay with double contacts, as shown in the figure. With a pulse produced by B, the relay locks supplying the external load (output level 1) and remains so even after B is switched off. To reset the circuit, it must be turned off at A, that is, level 0 at this input.




